Обзор bb-mobile Techno 8.0 TOPOL' 3G (TM859AC): android-планшет для патриотов? (страница 5)
Графические тесты
Ultra High Quality | High Performance
fps., больше – лучше
Включите JavaScript, чтобы видеть графики
реклама
pts., больше – лучше
High Quality | Medium Quality
Включите JavaScript, чтобы видеть графики
Графический ускоритель работает чуть быстрее, чем в МТ6592, но превосходство не абсолютное.
Браузерные тесты
реклама
Для всех тестов применяется браузер Google Chrome/Apple Safari/MS Internet Explorer.
pts., больше – лучше
Включите JavaScript, чтобы видеть графики
мс, меньше – лучше
Включите JavaScript, чтобы видеть графики
мс, меньше – лучше
Включите JavaScript, чтобы видеть графики
Все js-тесты используют один поток, поэтому эта дисциплина «нелюбимая» для восьми слабеньких ядер.
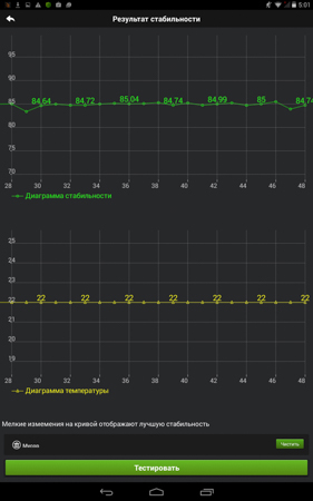
Стабильность работы
реклама
Стабильность работы потрясающая. Даже Nvidia Tegra 3/Intel Atom Zxxx не показывали столь ровной прямой.
Утилита Stability Test смогла «сбить» с процессора всего около 100 МГц частоты, правда, это не удивительно: загружать она может только половину от всех ядер. При этом корпус устройства нагрелся всего до 39 градусов в самом горячем месте.
Разумеется, повторный запуск AnTuTu «на горячую» только подтвердил результаты теста. Несмотря на все издевательства над «камнем», мне так и не удалось пустить его в троттлинг.
В большинстве случаев МТ8392 чуть обгоняет МТ6592. Дело тут, видимо, просто в небольших оптимизациях более нового варианта. Да и о специфике использования двух родственных чипов не нужно забывать: «планшетный» MT8392 устанавливается в крупные и нередко алюминиевые корпуса (почему-то в «таблетках», даже бюджетных, они встречаются гораздо чаще, чем в смартфонах). Так что рассеивать тепло ему проще, он реже уходит в троттлинг, особенно при длительной нагрузке, и может показывать лучшую производительность.
Ну, и кроме того, как и в прошлой однокристальной системе, тут реализована фирменная технология CorePilot, созданная для снижения энергопотребления и, как следствие, нагрева чипа. По своей сути, это алгоритм управления ядрами, который в динамическом режиме определяет потребности системы в аппаратных ресурсах. В простое может отключаться до семи ядер, оставляя всего одно работающее на минимальной частоте – 728 МГц.
Возможно, есть и простенький радиатор или напыление, как у материнских плат Asus серии TUF, где радиаторы цепи питания были покрыты «специальным керамическим покрытием» (не в курсе, применяют ли они его до сих пор). Кстати, такой подход эксплуатирует и компания D-Link в некоторых своих роутерах, например, DIR-825. Но чудес не бывает, и когда речь идет о нагрузке на видеоядро и вычислениях в один поток, разогнанная версия МТ6592Т не оставляет шансов новичку.
Игровые тесты
Игровая производительность на высоте. Но что более важно, со временем процессор не уходит в троттлинг и не снижает производительность.
Стоит отметить баг в Asphalt 8, где вместо автомобиля в гараже пользователь видит квадраты.
Как мы знаем из обзоров смартфонов на базе МТ6592, данная SoC неплохо подходит на роль «начинки» в геймерском устройстве, пусть и не все игры идут идеально на максимальных настройках (например, GTA:SA).
Страницы материала
Лента материалов раздела
Соблюдение Правил конференции строго обязательно!
Флуд, флейм и оффтоп преследуются по всей строгости закона!
Комментарии, содержащие оскорбления, нецензурные выражения (в т.ч. замаскированный мат), экстремистские высказывания, рекламу и спам, удаляются независимо от содержимого, а к их авторам могут применяться меры вплоть до запрета написания комментариев и, в случае написания комментария через социальные сети, жалобы в администрацию данной сети.


Комментарии Правила