Atomic Heart - сравнение и анализ производительности лицензионной копии и dev build
Atomic Heart - сравнение и анализ производительности лицензионной копии и dev build

Введение:
реклама
Многие из Вас наверняка уже начали проходить нашумевшую игру Atomic Heart. И немалое количество геймеров судя по торрент-трекерам решило опробовать ноябрьский Dev build, чтобы ознакомиться с данным творением Mundfish. Кто-то для полного прохождения, кто-то для понимая целесообразности покупки лицензионной копии игры. Мне довелось опробовать обе версии - Dev build и версию из Microsoft Store. Давайте рассмотрим разницу между этими версиями и поймем - а стоит ли покупки игра и не так ли зазорно будет её спиратить.

Тестовая система:
реклама
- Core i5 12400 (C0)
- AsRock B660m Pro RS
- Crucial Ballistix U4 2x16GB 3466Mhz CL16 Gear1 mode
- 2xSSD SN570 512Gb+1Tb (игра и система находятся на разных дисках)
реклама
- Sapphire RX6700XT Nitro+ (UV 1.120V, 2500-2600MHz, mem - stock, ReBar - ON)
- AMD Software: Adrenalin Edition 23.2.2
- Windows 11 22H2 x64 Rus by OneSmiLe [22621.1265]
- Разрешение монитора 2560x1440
реклама

Тестовые отрезки:
Выбраны отрезки, которые по максимуму нагружают систему, большое количество объектов, сцены со спецэффектами и тд. Настройки в обоих случаях - максимально возможные.
- Начало игры, вступление на лодке и проход по маршруту до момента беседы с Терешковой
- Полет на "Турбине" до комплекса Вавилов
- Первая открытая локация и момент встречи с Бабой Зиной
Анализ:
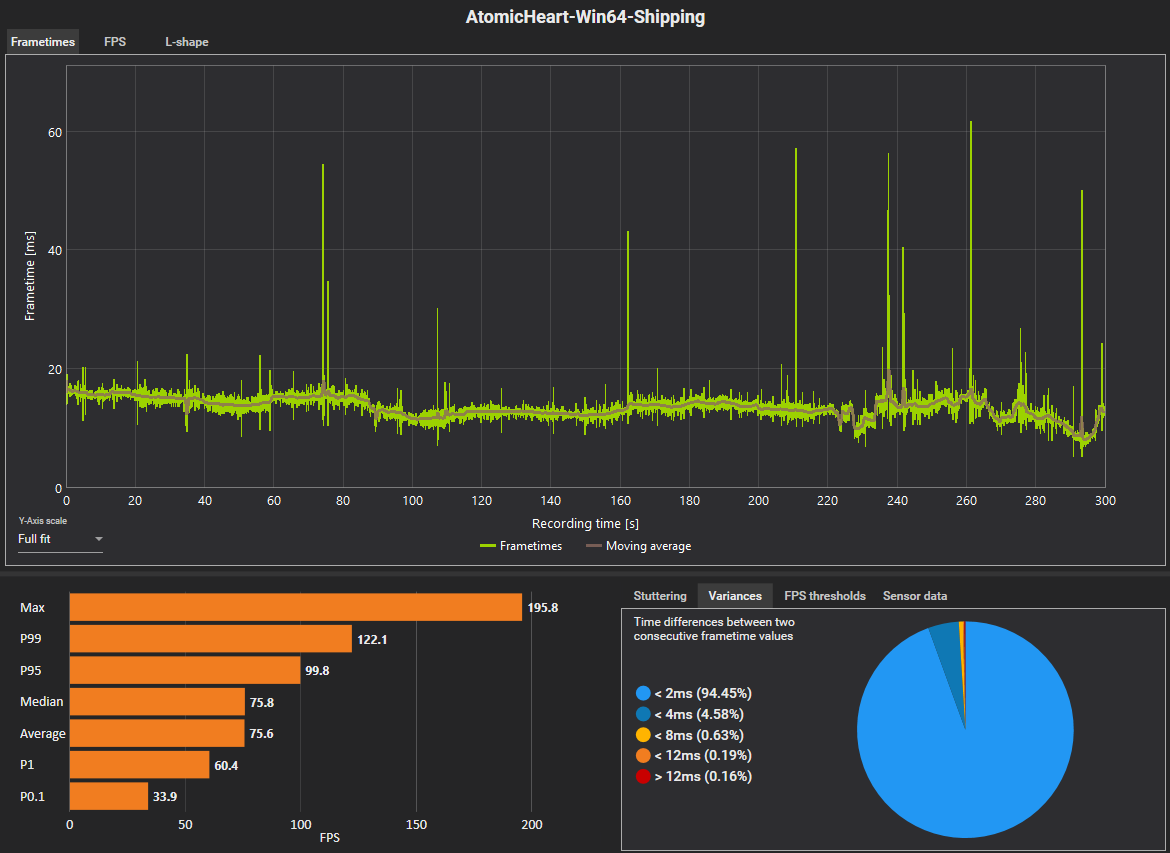
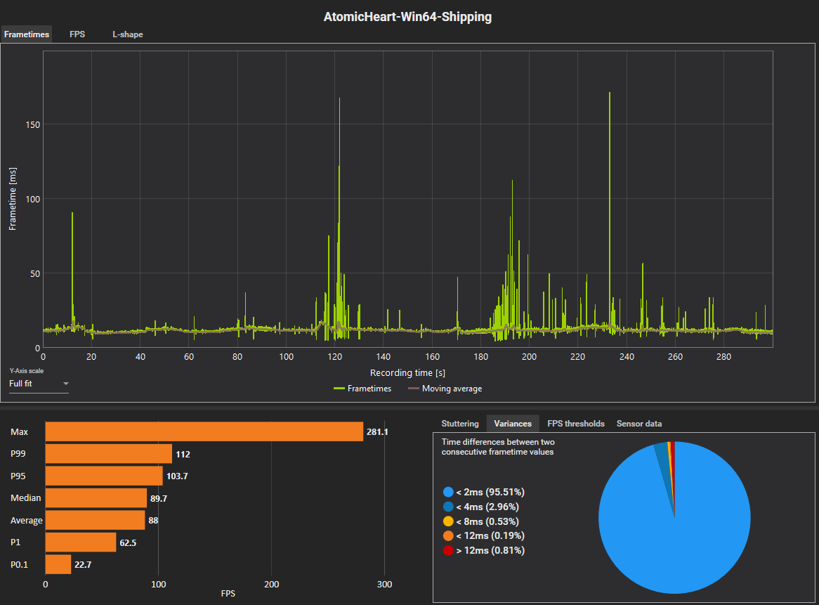
Начало игры, вступление на лодке и проход по маршруту до момента беседы с Терешковой.
| Билд для разработчиков | Лицензия |
|---|---|
| Фреймтайм | |
![]() |
![]() |
| FPS | |
![]() |
![]() |
Полет на "Турбине" до комплекса Вавилов.
| Билд для разработчиков | Лицензия |
|---|---|
| Фреймтайм | |
![]() |
![]() |
| FPS | |
![]() |
![]() |
Первая открытая локация и момент встречи с Бабой Зиной.
| Билд для разработчиков | Лицензия |
|---|---|
| Фреймтайм | |
![]() |
![]() |
| FPS | |
![]() |
![]() |
Выводы:
Разница видна невооруженным взглядом. Бесконечные фризы девелоперской сборки убивают всякое желание играть. Сломанные скрипты, отсутствие части эффектов, неработающие механики, повышенная сложность и тд. Список можно продолжать до бесконечности.

Кроме того, снижание настроек лишь немного снижает количество фризов. При это каждый прогон совершался после повторного запуска, так как при первом запуске количество статтеров было просто запредельным.

Что касаемо лицензионной версии игры - здесь всё чинно и гладко. Было буквально пару статтеров в самых сложных сценах и они были с терпимым временем кадра, а не как в дев билде - по 100 и более мс. Да, средний FPS по итогу ниже. Всё это благодаря Denuvo и более жирным спецэффектам и более красивой картинке.
Если по девелоперской версии игра и в таком сыром виде Вам понравилась, то тут нет сомнений, что её стоит приобрести. Да, недостатков тут немало, но достоинства всё-таки перевешивают. А как для первой игры от "зеленой" студии - так и вообще отлично. Как по мне - самый выгодный вариант - это купить себе Game Pass на год-два и спокойно пользоваться, в нагрузку получив библиотеку игр от мелкомягких. С VK Play мне не захотелось связываться, чтобы который раз не плодить и без того запредельное количество лаунчеров.

Спасибо за внимание!
Более 100 статей на тему железа и не только - PavelHard.
Лента материалов
Соблюдение Правил конференции строго обязательно!
Флуд, флейм и оффтоп преследуются по всей строгости закона!
Комментарии, содержащие оскорбления, нецензурные выражения (в т.ч. замаскированный мат), экстремистские высказывания, рекламу и спам, удаляются независимо от содержимого, а к их авторам могут применяться меры вплоть до запрета написания комментариев и, в случае написания комментария через социальные сети, жалобы в администрацию данной сети.














Комментарии Правила